研究陶瓷膜曝氣對臭氧傳質效率的影響
臭氧氧化技術在應用過程中面臨氣液傳質效率低和臭氧利用率不高的問題,因此如何改進臭氧的曝氣條件以強化臭氧傳質效率成為研究的重點。文獻中進行了陶瓷膜臭氧曝氣的試驗研究,通過對陶瓷膜的微孔性和形態結構的表征,以及不同操作條件對臭氧傳質效率的影響探究,得出了以下主要結論:
1. 臭氧傳質系數:隨著進氣流量和氣相臭氧質量濃度的增加,臭氧傳質系數先增大后減小。很優條件下,進氣流量為0.4 L/min,氣相臭氧質量濃度為28 mg/L。
2. 陶瓷膜表面疏水改性:陶瓷膜表面進行疏水改性可以顯著提升臭氧傳質效率。
3. 膜孔徑:臭氧的溶解度及傳質效率隨膜孔徑的減小而增大。
4. 曝氣壓力:隨著曝氣壓力從0.1 MPa提高到0.5 MPa,臭氧傳質效率先增大后減小,曝氣壓力約為0.3 MPa。
基于楊氏方程,文獻還分析了陶瓷膜加壓曝氣強化臭氧傳質的機理。這些研究結果為進一步提升臭氧氧化技術的應用效率提供了理論依據和實踐指導。

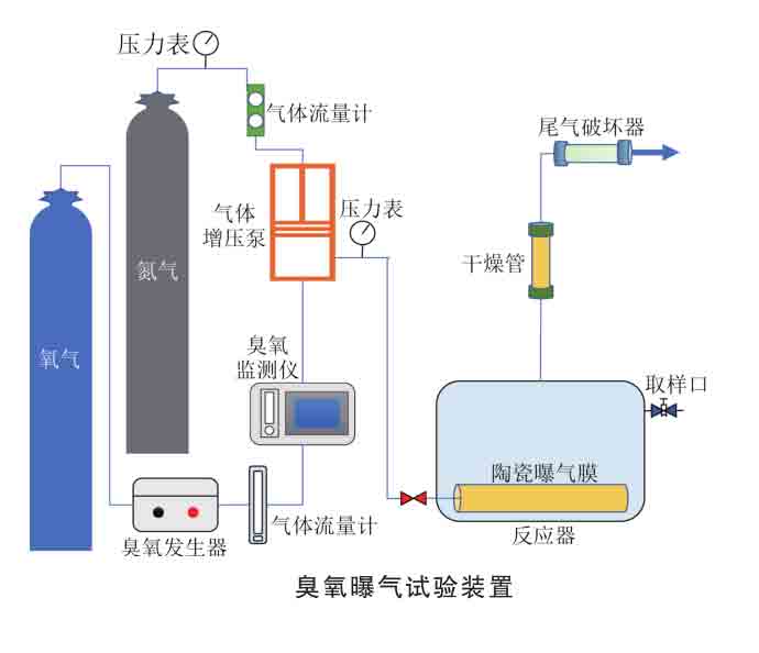
臭氧發生器、臭氧在線監測儀、尾氣破壞器,北京同林科技有限公司
具體步驟
在進行臭氧氧化技術實驗時,主要步驟和發現如下:
1. 準備實驗裝置:
設置臭氧發生器,連接至陶瓷膜曝氣系統。
檢查并校準進氣流量控制器、臭氧濃度測量儀和曝氣壓力表。
2. 表征陶瓷膜:
使用掃描電子顯微鏡(SEM)和壓汞孔隙計分析陶瓷膜的微孔性和形態結構。
確定膜的平均孔徑和孔隙率。
3. 調整操作條件:
設定不同的進氣流量(如0.2 L/min、0.4 L/min、0.6 L/min)和氣相臭氧質量濃度(如20 mg/L、28 mg/L、35 mg/L)。
調節曝氣壓力(從0.1 MPa提高到0.5 MPa),觀察不同壓力下臭氧傳質效率的變化。
4. 進行實驗觀測:
記錄每個操作條件下的臭氧傳質系數和溶解度。
使用激光光散射法或其他適用的方法實時監測臭氧氣泡在溶液中的分布。
5. 數據分析:
繪制臭氧傳質效率隨進氣流量和氣相臭氧質量濃度變化的曲線圖。
分析傳質效率在不同曝氣壓力下的表現,確定很佳操作條件。
6. 表面改性實驗:
對陶瓷膜進行疏水改性處理,比較改性前后的傳質效率。
評價疏水性對臭氧傳質和溶解度的具體影響。
7. 結果總結:
得出在進氣流量為0.4 L/min、氣相臭氧質量濃度為28 mg/L時,傳質效率很高。
確認陶瓷膜表面疏水改性可以顯著提升傳質效率。
找出很佳曝氣壓力約為0.3 MPa,壓力過高或過低都會降低傳質效率。
8. 機理分析:
基于楊氏方程,分析陶瓷膜在加壓條件下的臭氧傳質過程。
討論疏水改性如何促進氣泡在溶液中的分散和傳質。
通過這些實驗步驟,研究人員能夠詳細探究不同操作條件和改性手段對臭氧傳質效率的影響,從而優化臭氧氧化技術的應用效果。